Search

idi) wav2emotion 검증 테스트

종류
메뉴얼
작성자
작성일

VM

l4
cpu 4, core 2 , 32 gb
storage 2000gb → 200gb 예정
nvidia-smi
570.124.06
cuda 12.8

train

wav 24gb
csv 10mb

tensor board

데이터 감정 갯수 / 가중치

감정
데이터 수
가중치
sadness
13,984
1.38
angry
11,633
0.54
disgust
4,660
1.35
happiness
4,547
1.52
fear
4,131
1.93
neutral
3,262
0.45
surprise
1,755
3.58

테스트 1

superb/wav2vec2-base-superb-er
외국어쪽 베이스에 맞춰져서 한국어의 고유한 억양과 톤이 학습되지 않아서 파인튜닝해도 효과가 없음
kresnik/wav2vec2-large-xlsr-korean
한국어 학습된 모델로 변환

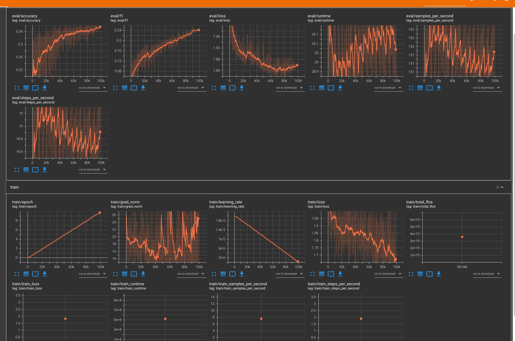
테스트 2. single task

학습 환경
모델 구조: Wav2Vec2SingleTask
입력 길이: 3초 (16kHz → 48,000 샘플)
에폭: 10
배치 사이즈: 4
Mixed Precision (FP16): 사용 안 함
총 스텝 수: 98,940
전체 학습 시간
총 학습 시간: 14시간 30분
항목
결과
Accuracy
0.35+
F1 Score
0.24+
Eval Loss
1.96 → 1.86
Train Loss
1.73
Learning Rate
0
Grad Norm
살짝 튀었지만 일단 오키

예측 정확도 문제

대부분의 예측이 neutral에 편향됨
실제 사용자 음성에서 정확도가 낮음
데이터셋에서 적은 감정(label)의 예측률이 현저히 저조

복합 감정 처리 한계

다중 감정이 있어도 단일 감정만 선택 가능
유사 감정 간 구분이 어려움
softmax 점수 차이가 작아도 최고점만 선택됨

실험 결과 관찰

disgust 감정이 과다 예측됨
고른 softmax 분포에도 단일 출력만 가능
1초 단위 슬라이딩 테스트에서 감정 편향 발생
결론
단일 감정만 분류하는 Single Task 방식은 실제 서비스 요구사항을 충족시키기 어려움.
복합 감정 표현과 정밀한 예측을 위해 Multi-Task 기반 구조로 전환이 필요함.

테스트 3. multi task + stt 감정평가 (3000개)

멀티테스크 학습으로 변경
감정 (7개)
어노테이션
감정 강도
성별
대략 20 시간 예상

테스트 4. multi task + stt 감정평가 (40,000개)

42시간
output : 약 8기가